ORYS

Professional-grade trading intelligence for MetaTrader 5
Built for serious traders. No brokers. No signals. No hype.

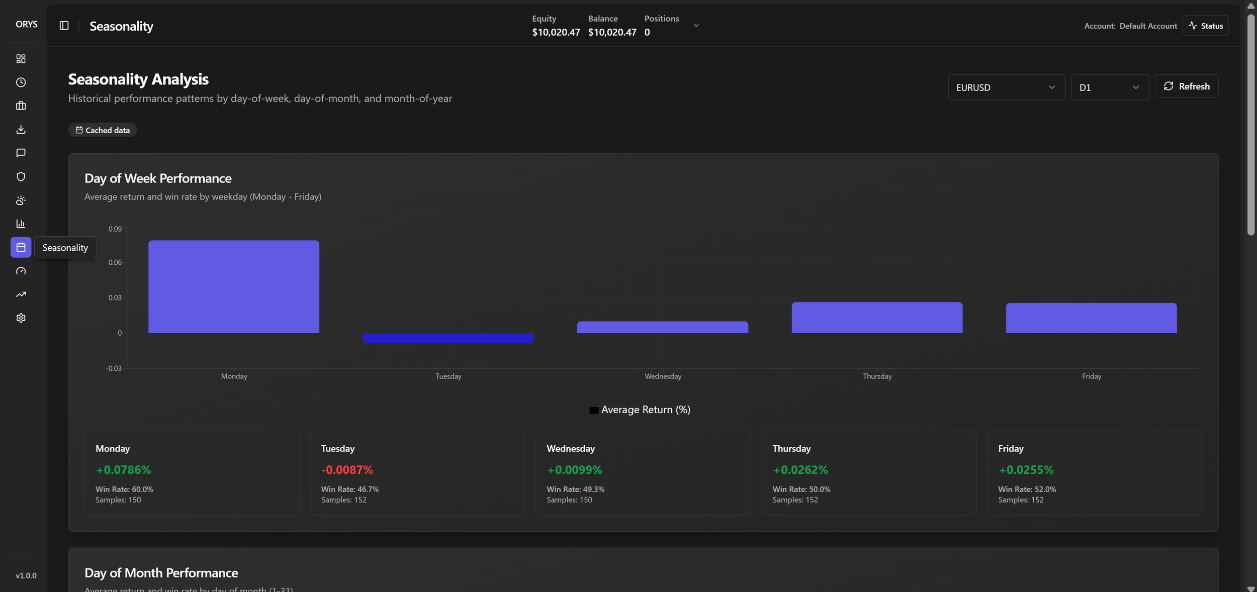
ORYS is a real-time trading analytics and risk management platform with deep MetaTrader 5 integration, continuously monitoring equity, margin, positions, exposure, and live market data. It combines portfolio analytics, correlation matrices, per-instrument risk scoring, and configurable risk limits into a unified dashboard. ORYS integrates institutional intelligence including COT data, seasonality analysis, market sessions, and economic events to contextualize risk. At its core, the ORYS Score distills volatility, drawdown, correlation, exposure, and market signals into a clear, actionable risk metric with AI-driven commentary and alerts. The Founder’s edition comes with a 38% discount, unlimited device copying and other Founder’s tools. Once the limited edition versions are gone, they’re gone!

Platform comparison chart for ORYS, Forecaster, Metastock, and Agen Trader, listing features, pricing, core functionality, AI intelligence, technical features, ideal for, unique advantages, and reasons to choose ORYS.